网站首页  词典首页


请输入您要查询的字词:

 

字词 方向过电流继电保护
类别 中英文字词句释义及详细解析
释义

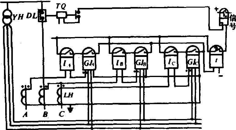
方向过电流继电保护directional overcurrent relay protection

由功率继电器、电流继电器和辅助继电器构成的保护。在双电源供电的线路中,发生短路故障时,使电路电流增长达到规定值,且电流方向符合规定方向时,保护动作瞬时或延时发出跳闸指令,切除故障线路(图1)。从保护安装处的母线通向线路的电流方向,为电流的规定正方向(图2.c)。只有按规定正方向通过的电流才能使功率方向继电器启动。方向过流保护可以防止反方向保护误动,保证继电保护动作的选择性,易于实现保护的时限配合。当在d-1点短路时,1、2、3和6、7保护启动,由于保护3比4、7比6的动作时限长(图2.d),保护2、6先发出跳闸指令,将故障切除,而保护1和5均不动作。

图1 方向过电流保护的原理接线图


功率方向继电器采用90°接线方式时三相式方向过电流保护的原理接线图如图3.a,其输入量分别为IA、UBC,IB、UCA和IC、UAB。当cosφ=1,继电器的电流、电压输入量的相位差为90°(图3.b),故名为90°接线方式。线路阻抗角φd满足0<φd<90°时,为了使功率方向继电器在三相短路和两相短路(保护安装点近端或远端)时正确动作,其内角α应满足:30°<α<60°,一般α=30°或α=45°,能使继电器可靠动作。

图2 双侧电源网络接线及保护动作方向的规定

(a)d-1点短路时的电流分布; (b)d-2点短路时电流分布; (c)保护动作方向的规定; (d)方向过电流保护的阶梯型时限特性

(a)采用90°接线时,三相式方向过流保护的原理接线图

(b)cos=1时的相量图

图3 相间短路功率方向继电器的接线方式


当在保护安装点附近正方向发生三相短路时,由于母线电压降为零,方向元件失去判别相位的依据,使保护拒动而出现“死区”。因此,若能保证继电保护动作的选择性,应力求不用方向元件。
随便看

 

离鸟网收录3541549条中英文词条,其功能与新华字典、现代汉语词典、牛津高阶英汉词典等各类中英文词典类似,基本涵盖了全部常用中英文字词句的读音、释义及用法,是语言学习和写作的有利工具。

 

Copyright © 2004-2024 vtrois.com All Rights Reserved
更新时间:2026/4/17 17:33:26