网站首页  词典首页


请输入您要查询的字词:

 

字词 差动继电保护
类别 中英文字词句释义及详细解析
释义

差动继电保护differential relay protection

由差动继电器或电流继电器及辅助继电器构成、反应被保护元件各端电流相量差的保护。当被保护元件内部故障或出现不正常状态,使各端电流相量差达到一定值时,保护动作发出跳闸指令,控制断路器跳闸,使被保护的故障元件从电路中切除,或仅发出与不正常状态相应的信号。反映并联元件同端电流差的称为横联差动保护;反映同一元件或串联元件出、入端电流差的称为纵联差动保护。用于发电机、变压器、发电机变压器组、母线及送电线路内部故障的保护。
发电机差动保护 采用纵联差动保护,其单相原理接线如图1。装有电流互感器二次回路断线监视装置的发电机纵联差动保护的原理接线如图2。在电流互感器二次回路断线,且同时发生外部短路时,后者不会误动作。纵联差动保护的动作电流按下述原则整定:❶躲过外部短路时的最大不平衡电流,动作电流Idz=KK·Kfzq·Ktx·fWC·I(3)d·max。式中KK为可靠系数,取1.2~1.3;Kfzq为非周期分量系数,采用具有速饱和变流器的差动继电器时,取1;Ktx为同型系数,取0.5;fwc为电流互感器的误差,取0.1;I(3)d·max为外部短路时,流经保护的最大三相短路电流。
❷电流互感器二次回路断线时,躲过发电机的最大负荷电流,动作电流Idz=KK·Ief。式中KK为可靠系数,取1.3;Ief为发电机的额定电流。电流互感器二次回路断线监视继电器(图2中4)的启动电流,按躲开运行时的不平衡电流整定,Idz=0.2Ief/nio式中ni为电流互感器变比。
❸发电机纵联差动保护的灵敏系数Kim=[I(2)d·max/Idz]>2。式中I(2)d·max为发电机出口两相短路时,流经保护的最小两相短路电流。

图1 纵联差动保护的单相原理接线图


图2 具有电流互感器二次回路断线
监视装置的发电机纵联差动保护的原理接线图


发电机横联差动保护用于保护发电机的匝间短路。单继电器式横联差动保护原理接线如图3。电流互感器1装于发电机两个并联星形绕组中性点的联接线上。由于只用一只电流互感器,不存在电流互感器误差引起的不平衡电流。三次谐波过滤器2用来滤掉三次谐波造成的不平衡电流。保护装置的动作电流Idz=(0.2~0.3)Ief

图3 单继电器式横联差动保护原理接线图


变压器差动保护 采用纵联差动保护(图4),对于Y/△-11接线变压器的保护接线,对应的电流互感器二次侧采用△、Y接线,以消除因变压器两侧电流相位差引起的不平衡电流,此时电流互感器的变比应满足:。式中:nB为变压器的变比;ni1、ni2为电流互感器的变比。保护装置的动作电流Idz按下述原则整定:❶躲过变压器的励磁涌流Idz=KK·IeB。式中KK为可靠系数,一般取1.3;IeB为变压器的额定电流。
❷躲过外部短路时的最大不平衡电流Idz=KK·Ibp·max。式中Ibp·max为外部短路时的最大不平衡电流, 对于双绕组变压器Ibp·max=(Kfzq·Ktx·fwc+△U+△fp)×Id·max。式中: Kfzq为非周期分量系数,当采用有速饱和变流器的差动继电器时,取1;Ktx为电流互感器的同型系数,型号相同的取为0.5,型号不同的取1;fwc为电流互感器的相对误差, 取0.1;变压器分接头改变引起的误差,一般取调压范围的一半;△fp为平衡线圈整定匝数与计算匝数不相等而产生的相对误差;Id·max为最大外部短路电流的周期分量。对于三绕组变压器,当第三侧有电源时,Ibp·max=I′bp+I″bp+I′″bp。I′bp=Kfzq·Ktx·fwc·Id·max为电流互感器误差引起的不平衡电流;I″bp=△Ug·Idgmax+△Uz·Idzmax为变压器调压分接头改变时引起的不平衡电流,式中:△Ug、△Uz为变压器高、中压侧分接头改变引起的误差(取调压范围的一半);Id·g·max及Idz·max为所计算的外部短路情况下,流经相应调压侧最大短路电流的周期分量;I″′bp=△fp·I·Id·I·max+△fp·Ⅱ·Id·Ⅱ·max为平衡线圈不能完全补偿变压器各侧电流差值所引起的不平衡电流,式中△fp·Ⅰ·、△fp·Ⅱ为平衡线圈整定匝数与计算匝数不相等而引起的相对误差。当三绕组变压器只在一侧有电源时,I′bp、I″bp、I″′bp式中的短路电流均采用同一电流Id·max
❸躲过电流互感器二次回路断线时的最大负荷电流Idz=K·Ifh·max。式中:KK为可靠系数,取为1.3;Ifh·max为变压器正常运行时的最大负荷电流, 在最大负荷电流无法确定时,也可取变压器的额定电流。
❹变压器纵联差动保护的灵敏系数KIm=(Idz·min·Kjx)/(Idz·jb·z·ni·jb)>2。式中:Idz·min为变压器差动保护范围内短路时,归算到基本侧总的最小电流;Idz·jb·z为基本侧动作电流整定值;ni·jb为基本侧的线圈匝数;Kjx为接线系数。

图4 变压器纵联差动保护的原理接线图


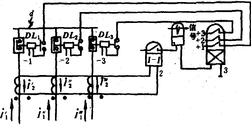
母线电流差动保护 分为母线完全电流差动保护、母线不完全电流差动保护和电流比相位式母线差动保护。完全电流差动保护(图5)将母线所有连接元件都接入差动回路中,根据正常运行或外部故障时所有连接元件流入、流出的电流相等(∑I=0),和母线故障时电源连接元件向故障点供给短路电流,而无电源连接元件电流为零的特征构成。保护装置差动继电器2的动作电流Idz·j按下述原则整定:❶躲过外部短路时最大不平衡电力Idz·j=KK×0.1·Id·max/ni。式中:KK为可靠系数,取1.3;Id·max为在母线范围外短路时,流过差动保护某一支路的最大短路电流;ni为电流互感器变比;0.1为电流互感器的最大误差。
❷躲过电流互感器二次回路断线时,任一连接元件的最大负荷电流Idz·j=KK·Ifh·max/ni。式中Kk为可靠系数,取1.5;Ifh·max为正常运行情况下,连接元件的最大负荷电流。
❸灵敏系数K1m=Id·min/Idz>2。式中 Id·min为母线短路的最小短路电流;Idz为保护装置的一次动作电流。

图5 母线完全电流差动保护的原理接线图


母线不完全电流差动保护仅将母线上有电源的连接元件接入差动回路中,而不接入无电源的连接元件。分为差动电流速断保护和差动过流保护。用于发电机电压母线的保护。
电流比相位式母线差动保护(图6),利用连接元件的总差动电流判断母线故障,使保护启动,利用比较母线中电流和总差动电流的相位,选择故障母线。总差动电流回路由母线上连接元件(不含母线联接的断路器)的电流互感器二次回路组成,接有启动元件LJ。母线联接的断路器的电流互感器二次回路单独引出与WM连接。中间变流器ZLH、整流滤波回路(B1、C1和B2、C2)及极化继电器JJ1、JJ2构成相位比较继电器,将总差动电流Icd。与母线电流IM的相位比较,转换为Icd+IM和Icd-IM两个幅值量的比较,判断故障母线。Ⅰ母线故障JJ1动作,Ⅱ母线故障JJ2动作。

图6 母线相位差动保护的原理接线图


线路电流差动保护 分为纵联差动保护和横联差动保护。线路纵联差动保护用于短线路的保护,取线路两端的电流差为差动继电器的输入量,按躲过外部短路时的最大不平衡电流和躲过被保护线路的最大负荷电流(电流互感器二次回路断线)来整定动作电流,并在内部短路时,校核保护的灵敏系数。横联差动保护用于双回平行线路的保护,分为横差动电流方向保护和电流平衡保护。前者用功率方向元件判断故障线路,后者用电流平衡元件判断故障线路。两种保护均有相继动作区(靠近线路对侧母线故障时,对侧保护动作后,本侧保护才动作的区域),前者还有动作死区(靠近母线三相短路故障时,引入方向元件的电压很低而拒动,出现死区)。
随便看

 

离鸟网收录3541549条中英文词条,其功能与新华字典、现代汉语词典、牛津高阶英汉词典等各类中英文词典类似,基本涵盖了全部常用中英文字词句的读音、释义及用法,是语言学习和写作的有利工具。

 

Copyright © 2004-2024 vtrois.com All Rights Reserved
更新时间:2026/4/20 17:03:05