制材产品工艺设计lumber products tech-nology design依据制材产品要求,并按照原木形状和材质特点在它长度上和端面上进行设计划线合理安排锯口的工作。其目的是科学合理地锯割原木,有效地完成生产任务和锯割计划,提高锯材质量和综合出材率,增加经济效益。产品工艺设计包括长度上截断设计和端面划线设计。 原木材长截断设计 一般用手工划横截线完成设计。原则上不允许把原木随便截断,只有在下述情况时才能进行截断设计:❶原木的弯曲度超过规定; ❷原木尖削度大,通过截断之后能多出主产品; ❸截断之后能生产两种以上的订制材; ❹8米长的原木过于妨碍生产或影响规格质量必须截断的特种材种。截断时要尽量考虑减少截头损失、利用原木后备长度、端面缺陷截断。 制材产品端面工艺设计 是制材生产的重要工艺技术措施之一。它包括产品端面标准工艺设计和原木端面划线设计两个内容。前者是技术人员根据企业年(季)产品销售计划,原木供应计划,确定用料原则,对各种树种、径级、等级的原木,在假设原木断面上画出产品品种和下锯路线,作为在一定时期内具有指导意义的下锯设计。后者是产品端面标准工艺设计的具体实施。即根据标准工艺设计,结合月、日作业计划,在原木小头断面上充分考虑到原木特点,进行下锯设计,画出产品品种和下锯路线。产品端面工艺设计应遵循如下原则:❶根据原料条件,合理使用各种树种、径级、长度、等级的原木,以全面地、均衡地完成各种订制产品,并获得最好的经济效果; ❷根据国家锯材标准和有关行业、地方标准进行产品端面工艺设计; ❸把不同规格、材质的主、副产品合理搭配,实行套裁设计,以节约优质原木,提高木材的使用价值; ❹尽量采用合理带钝棱、一边挤下锯、四面下锯等方法,提高出材率; ❺对具有缺陷的原木,采取缺陷集中或集中剔除的方法以提高产品质量。 产品端面工艺设计的内容 按照标准工艺设计,根据订制品种和原料条件,在原木端面进行划线设计,其中包括:❶确定第一个锯口的位置。确定时要考虑如下因素:能减少原木翻转次数,提高工效;能使产品合理带钝棱,以获得主产品的最大出材率;第一个锯口面的大小,要严格按照产品着锯面要求来设计,如是对称下锯,第一个锯口面的大小要和相对位置的锯口面相同;根据原木的形状和缺陷来确定第一个锯口的位置,以达到提高出材率和产品质量的目的。 ❷下锯顺序。在翻转下锯中,翻转方式通常采取90°翻转和180°翻转。在何种情况下翻转90°或180°,主要是根据不同原木特点考虑到有利于提高产品质量、提高出材率、提高效率等各种因素而定。 ❸套裁或专制品种、数量。为全面完成各种订制产品,实现按需加工,获得较好的经济效益,应实行套裁生产。一般只有在某种订制任务太大,用套裁生产无法平衡时,才采取专制的办法。在套裁设计和专制设计中应考虑:用优良原木套制高级订制材;利用原木优质区生产高级用材;根据原木材质的优劣决定套裁还是专制材;采用一边挤的套材设计方案,以锯出优质边材;根据原木缺陷决定套裁还是专制材等等。 产品端面设计的手段 端面设计可采用比较简单的工具来进行人工划线设计,常用的工具是移动式划线尺、模板尺和划线笔等。采用电子计算机控制进行端面设计把划线设计提高到了一个新水平。它是把下锯图的数据输入电子计算机内,参照荧光屏显示的下锯图和数据对原木进行锯割。 
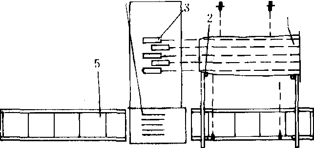
组合激光划线设计图 1.毛边板材;2.定位器;3.激光发射头;4.多锯片圆 锯; 5.纵向运输机 采用激光对线的办法在原木上可迅速确定锯割时的第一个锯口的位置,在生产中简单易行。对毛方、毛板进行端面设计可以采用组合激光划线设计(见图)。在材料输送机上设置多圆锯片,锯割前,根据已设计好的锯割方案,由记忆装置按激光射出的位置,横向调整板、方材,然后进行锯割。 |