网站首页  词典首页


请输入您要查询的字词:

 

字词 连续发酵法生产红葡萄酒
类别 中英文字词句释义及详细解析
释义

连续发酵法生产红葡萄酒


红葡萄酒的连续发酵是指连续供给原料,连续取出产品的一种发酵方法。

一、连续发酵法的几种形式

早在1926年L·semichon提出了利用两个容器分别进行“浸提”和“发酵”的红葡萄酒连续发酵法的设想,但没能实现。随着发酵罐等设备的进步,葡萄酒的连续发酵也陆续有人研究。1950年R·willing首次发表了该方面的研究成果。而最早投入生产使用的是由两只水泥圆柱槽组成的Ladousse型连续发酵系统,大型的槽直径7m,高14m,容量400kL,一天可处理葡萄150t。由于该设备系统果醪的温度控制不理想,故未被普及。

投入生产应用的是法国国立农业研究所开发的由两只不锈钢圆柱槽组成的Vico型连续发酵系统。这种系统在法国南部已有不少企业投入生产使用,容量40~400kL不等。Vico型发酵槽的结构如图3-3-28。

图3-3-28 Vico型连续发酵槽结构

1-葡萄籽排出口 2-浮动式葡萄酒排出口 3-果浆进料口 4-皮渣排出口 5-调温用淋水器 6-维修人孔 7-果浆发酵液循环管 8-皮盖表面搅拌器

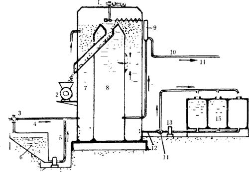
J.monod提出了多槽连结型连续发酵系统,该系统由3~4个独立的发酵槽连续而成,第一槽起主发酵作用,第二槽起后发酵作用。图3-3-29是南斯拉夫纳维普公司,利用热浸新工艺制得红葡萄果汁进行多槽连续发酵系统。

图3-3-29 多槽连续发酵系统

该系统的问题是设备利用率低,仅葡萄季节一个多月使用。

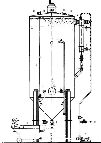
随着红葡萄酒热浸提工艺的应用及生物反应器的发展,利用热浸后的红葡萄汁进行两段式海藻酸钙固定化酵母柱生物反应器连续发酵也成为可能,用固定化酵母的葡萄酒连续发酵系统如图3-3-30。图3-3-31为连续发酵工作示意图。

图3-3-30 固定化酵母的连续发酵系统

1-葡葡汁和压榨汁进口 2-葡萄汁进口 3-压榨的葡萄酒出口 4-葡萄籽出口 5-皮渣出口 6-皮渣输送器 7-螺旋输送器 8-果汁循环管 9-视镜 10-循环节流阀 11-循环泵 12-泵阀 13-下视镜 14-上视镜 15-罐内照明灯 16-温度计 17-取样阀 18-出汁电动机 19-葡萄酒出口 20-排汽阀

图3-3-31 连续发酵工作示意图

1-葡萄料斗 2-除梗破碎 3-果浆暂贮罐 4-发酵 5-喷淋“皮盖” 6-排汁 7-排渣 8-分离 9-压榨 10-输送管 11-皮渣贮存 12-后发酵和贮存罐

法国连续发酵罐如图3-3-32。

图3-3-32 法国连续发酵罐

1-皮渣搅拌 2-压榨机 3、4-果汁进口 5-SO2添加进口 6-SO2均质 7-酒精发酵罐 8-苹果酸-乳酸发酵器 9-液位管 10、11-原酒出口 12-酒度为4%(V/V)的葡萄汁循环进出口 13-泵 14-三通阀 15-乳杆菌培养罐

连续发酵法罐内葡萄浆总是处于旺盛发酵状态,因此温度较难控制,往往罐内设升、降温装置,如图3-3-33。

图3-3-33 带控温装置的发酵罐

1-果汁进口 2-葡萄酒出口 3-皮渣出口 4-果汁、葡萄酒循环出口 5-泵 6-果汁、葡萄酒循环进口 7-搅龙 8-喷汁口 9-搅拌电机 10-排气阀 11-安全阀 12-液位管 13-取样口 14-温度计 15-人孔 16-视镜 17-上视镜 18-SO2进口 19-压榨机

我国的红葡萄酒的连续发酵主要应用于规模较大、原料来源稳定的葡萄酒厂。1976年我国派出赴保加利亚考察葡萄酒小组,回国后首先在山东烟台张裕葡萄酿酒公司试制成100t容量的连续发酵罐。1982年该公司又进一步试制成300t容量的连续发酵罐,同年北京葡萄酒厂设计制造了360t容量的连续发酵罐,1988年北京东郊葡萄酒厂试制了300t容量的发酵罐。我国现生产使用的均属于一罐法连续发酵。

采用一罐法连续发酵生产时,应注意如下几点:

(1)在使用前对连续发酵罐要进行全面检修,传动部分要进行试运转。

(2)发酵罐及管路要冲洗干净,上好人孔盖、关闭各阀门,使用的前一天用SO2进行灭菌。

(3)输进葡萄浆之前先泵入一部分发酵旺盛的葡萄汁作菌种,然后再输入原料。

(4)当罐内发酵正常时,方可连续进料,连续出酒。

(5)进料出酒必须均匀进行,严禁忽多忽少。

(6)操作过程中要注意高压泵的压力,一般掌握在0.15MPa左右。

(7)发酵醪品温掌握在29℃以下,若过高则需用冷却装置降温。

(8)当皮渣到达罐顶后,开动搅拌器出渣,经压榨分离,收取汁液。

(9)随时注意发酵罐的工作情况,避免发生事故。

二、连续发酵系统应注意的技术问题

(1)要选育适合于连续发酵的优良酵母,即凝集性强的优良酸母(或固定化酵母)。连续发酵法醪液中的酵母细胞数应控制在150×106~200×106个/mL。

(2)在连续发酵罐中既要浸提色素又要排除皮渣,又要进行发酵。为了解决这一难题,可采用除梗破碎后的果浆,在70~75℃加温浸提3~5min后压榨,榨汁采用“热浸提-发酵法”进行连续发酵。

(3)连续发酵时,原料葡萄的灭菌困难,不能完全防止野生微生物的污染,经长时间后,发酵酵母有变异的可能,因此,可考虑使用杀伤性酵母,以防野生酵母的污染。

(4)发酵罐应具备清洗、杀菌、温度管理、搅拌、通风等应有功能。

(5)连续发酵法应特别注意工艺卫生,否则会导致酒的挥发酸含量升高。

三、连续发酵法的优缺点

如表3-3-52所示。

表3-3-52 连续发酵法的优缺点

随便看

 

离鸟网收录3541549条中英文词条,其功能与新华字典、现代汉语词典、牛津高阶英汉词典等各类中英文词典类似,基本涵盖了全部常用中英文字词句的读音、释义及用法,是语言学习和写作的有利工具。

 

Copyright © 2004-2024 vtrois.com All Rights Reserved
更新时间:2026/4/22 1:20:45