网站首页  词典首页


请输入您要查询的字词:

 

字词
类别 中英文字词句释义及详细解析
释义


1.秤及其分类

秤是普通准确度级或中准确度级的非自动衡器,以及具有相应静态准确度级的自动衡器的总称。前者叫做非自动秤,后者叫做自动秤。根据秤体中是否装有称重传感器等电子装置,可以分为电子秤、机械秤及机电秤。有时也根据用途不同,分为工业秤、商用秤等。

工业秤是为工业生产过程中某些特殊用途设计的各种专用秤的总称。例如钢材秤、叉车秤、配料秤、车载秤、皮带秤等。它们可以是机械秤,也可以是机电秤,但以后者居多。用于工艺控制和工艺流程中的工业秤,有时也叫做工艺秤。

商用秤则是符合中准确度要求和国家计量法规规定的相应检定要求,能用于商品贸易结算和贸易管理的各种秤的总称。例如零售秤、计价秤、邮政秤、运费秤、重量价格标签秤等。它们可以是机械秤,也可以是机电秤或电子秤,但新制的以后者居多。根据国际法制计量组织的要求,当商用秤用于直接向公众售货时,应具有双面标尺或双面显示功能,即示值(如质量、单价、售价、总价等)不仅面对卖方,还须面对买方,以确保公平交易。

2.台秤的受力分析和特性

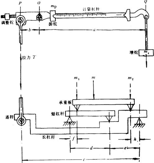
图5.2-5所示为我国量大面广的TGT系列杠杆增铊式台秤的工作原理和受力分析。这种台秤由属于第一类杠杆的计量杠杆,以及属于第二类杠杆的承重长杠杆和短杠杆组成。计量杠杆通过连杆与承重长杠杆相连接,承重长杠杆通过连接环(图中未示出)与短杠杆相连接。承重板座落在长、短杠杆上,而在计量杠杆上设有增铊、游铊和调整铊,从而构成了一个复杠杆称重系统。

图5.2-5 台秤受的力分析

利用这种台秤,可用较小的增铊和很小的游铊来测量较重物体的质量。假定游铊处于计量杠杆刻度的零位,增铊为零,并用调整铊使台秤处于初始平衡状态,令被测的重物置于承重板的一侧,它的质量m显然可用m1和m2来代替。然后施加增铊使之恢复平衡,于是可得两个力矩方程:

Tb=msga (5.2-12)

式中 T——连杆中的拉力;

ms——所加增铊的质量;

b,a——分别为计量杠杆的重臂长和力臂长;

c,h,e——分别为承重长杠杆的力臂长、重臂长和合成重臂长;

f、d——分别为承重短杠杆的重臂长和力臂长;

g——重力加速度。

若在设计中使承重短杠杆的臂比,则式(5.2-13)就变为:

Tc=h(m1+m2)g=hmg (5.2-14)

由此可见,重物可以放在承板的任意位置上。从式(5.2-12)和(5.2-14)解得:

式中是计量杠杆的放大比,其倒数即臂比,通常取1∶5和1∶8。是承重长杠杆的放大比,其臂比通常取1∶10和1∶12.5。而称为台秤的放大比,其倒数即总臂比,通常取1∶50和1∶100。

若计量杠杆标尺的刻度为u(kg/mm),并假设质量为mp(kg)的游铊向右移动v(mm),其效果等同于在增铊盘上施加质量mp(kg)的效果,则有:

上式确定了游铊在计量杠杆上划分刻度的要求。

这种台秤的动态响应特性,随固有频率和阻尼的大小而变化。固有频率是运动质量、臂比和反作用力的函数。反作用力的大小则与杠杆各刀子、刀承的相对布置有关。计量杠杆上的支点O应位于重点P和力点Q连线的上方,否则杠杆不易稳定,也难以达到平衡;但此距离不宜过大,否则会使固有频率和灵敏度下降。

3.累计自动秤和装料自动秤

累计自动秤分为连续式和非连续式两种,装料自动秤分为重力式和容积式两种,它们都是称量散料的自动秤。

(1)连续累计式自动秤也叫皮带秤,它是利用散料的重力作用等各种衡量原理,来测定散料重量的一种皮带输送型连续累计式的自动秤。这种自动秤安装在输送机的适当位置上,对散状物料进行累计称量,不必对物料按质量进行有规律的细分,输送机的运动也不必停顿。按累计的方法可分为累加式和积分式;按称量架(秤架)的结构可分为单托辊式、多托辊式、悬臂式、悬浮式等。这种秤的工作原理如图5.2-6所示,它主要由秤架、称重传感器、测速传感器、称重指示控制器(如累计器、累计指示器、检验累计指示器、零点累计指示器、置零器)以及辅助部件(如流量指示器)等构成。在强制检定的流通领域中,皮带秤的最大允许误差在首次检定时通常为±0.25%,在使用中检查时为±0.5%。

图5.2-6 皮带秤工作原理

核子皮带秤是利用被称物料吸收核辐射的原理,来测定通过皮带而流经辐射源与探测接受器之间物料质量的一种皮带秤。它是非重力作用式的电子秤,通常由γ射线辐射源、探测物料吸收辐射后剩余强度用的接收器、放大指示装置等组成,与皮带输送机本身不构成有形的接触。由皮带传过的物料质量,实际上是通过测得的体积和已知的物料堆积密度求得的,因而这种秤的称量不确定度较低,通常为±1%。但与其它类型的皮带秤相比,具有安装和维护方便等优点。

(2)非连续累计式自动秤也叫累计料斗秤,它是把一批散料分成若干份分立的、不连续的载荷,按照预定程序依次衡量每一份载荷后分别进行累计,以求得该批物料总量的一种自动秤。这种自动秤(诸如散料的进货秤和发货秤)用于衡量那些在逐次衡量中,其质量可以相等或不相等的货物(被称载荷),所确定的是放到承载器上货物的实际重量。

由于在衡量时始终不断地自动重复预定的工作流程而无需操作者参与,因此这种秤在结构上和运行方式上能够排除流程中的下述故障(或者能够通过自动监视装置对故障进行识别与报警):超过最大载荷、不是最小载荷、被称物没有完全置于承载器上、被称物的出料发生故障、超过了载荷容器的容量、零点发生变化等。非连续累计自动秤基本上是一种静态秤,其称量不确定度比连续累计自动秤要小,但设备成本也较高。

(3)重力式装料自动秤也叫定量自动秤,它是根据预定的称量程序把一批散料按预定的、实际上是恒定的质量值,通过自动称量分成许多份质量相等的小份额载荷而装入容器的一种自动秤。这种秤可分为组合装料秤和累计装料秤两类,都是为了产生预先调定的均匀装料量而发展起来的,通常能自动测定若干克(例如调味品)到若干吨的设定质量。

带有包装机构的重力式装料自动秤,有时也叫自动装袋秤、自动称重包装装置或包装秤。专用于对液体物料进行称量和装罐的重力式装料自动秤,也叫做定量灌装秤。组合装料秤是将多个称量单元中的载荷进行适当的组合计算,以使其卸入到单个容器的总质量达到预定值的一种重力式装料自动秤,也叫选择性联合装料秤。累计装料秤是由一个称量单元对物料进行一次或多次称量循环后,使其卸入到单个容器的总质量能达到预定值的一种装料自动秤。这种秤只有一个称量单元,必须通过不小于一次的称量循环,即通过累计来达到装料量。

(4)容积式装料自动秤是根据预定的测量程序,把一批散料按预定质量分成许多份容积或体积相等的、小份额形式的一种自动秤。它与重力式装料自动秤的区别在于:它是以容积或体积为单位,而重力式则以质量为单位进行自动装料。

4.汽车衡和轨道衡

汽车衡、轨道衡、矿车秤、轮重秤、轴重秤等按车辆形式和大小设计的车用秤,统称为车辆衡或车辆秤。它们通常由秤台、传力装置以及包括指示、打印在内的载荷测量装置组成。称量方式以静态整车称量居多;当准确度要求不高或称量速度要求较快时,常用动态的轴称量、转向架称量等方式。

(1)汽车衡是适合于衡量公路货车、汽车、马车以各种大型车辆(铁路运输车除外)所运载货物质量的一种车辆衡,也叫汽车秤。在安装结构上,这种秤常分为有基坑和无基坑两类。过去制造的大多需要开挖基坑,习惯上也叫地中衡或地磅;目前制造的以不需要基坑的居多,常叫无基坑汽车衡或地上衡。机械式地中衡的秤台有钢结构、混凝土结构和钢木结构三种,传力装置由承重杠杆和传力杠杆(传力比通常为500~1000)等杠杆系组成,载荷测量装置有指针度盘式和标尺游铊两种。电子式无基坑汽车衡由秤台、引道、称重传感器以及指示与打印装置等组成。商用汽车衡的准确度,应符合OIML非自动衡器国际建议对于中准确度级的要求。

轴重秤是安装在固定地点,专用于称量公路上行进车辆的单轴上诸车轮载荷,或者前后轴上所有车轮的组合载荷的一种车辆秤,它通常是固定式的电子平台秤。轮重秤则是为保护路面、执行公路载重量的有关法规,专用于称量公路上行进车辆的车轮载荷或车轴载荷的一种便携式车辆秤,它通常是轻巧的小型电子平台秤。

(2)轨道衡是铁路线上使用的一种衡量铁路货车重量的大型车辆衡。根据结构原理,可分为机械轨道衡、机电结合式轨道衡及电子轨道衡三类。根据称量时列车是否行进,又可分为列车静止状态下称量用的静态轨道衡,以及列车运动中称量用的动态轨道衡两种。

动态轨道衡又叫自动轨道衡,它的称量台面或秤台应有足够的工作长度,以确保列车通过台面时有足够的时间进行有效的采样。在称量台面上,设置了不影响称量准确度的水平约束限位器;在台面与引轨衔接处还装有过渡器,以使列车能平稳地进入和退出台面。这种轨道衡按其衡量方式,可分为轴称量、转向架称量以及整车称量三种,后者准确度最高,常用于称量液体罐车和价值较高的固态物料。

检衡车是随铁路货物列车挂运的一种用于检定轨道衡计量性能的大质量标准器。砝码和大配重块在车内的摆放位置,应使轮轴受力均匀,以至车辆运行时也不会发生移动。车的外形使雨、雪、灰尘不易积存,车的闸瓦磨损量可随时测量和补正。

标准轨道衡是在铁路线上用于检定检衡车质量的大型标准秤或标准衡。它是结构以机械式和机电结合式居多,最大秤量不大于100t,最小分度值不大于0.5kg;其允许误差在空秤时为最大秤量的±1×10-3,在(20~100)t时为被称质量的±6.6×10-5。标准轨道衡保存在国家技术监督局授权的国家轨道衡计量站。

【参考文献】:

[1]鲁绍曾主编,现代计量学概论第11章力学计量,中国计量出版社,1987。

[2]王江主编,现代计量测试技术第16章力学计量技术,中国计量出版社,1990。

[3]王立吉,现代计量测试发展动态,现代计量测试,1993;1∶3~9。

[4]鲁绍曾主编,计量学辞典,中国计量出版社,1995。

[5]施昌彦,王大充,液压式标准测力机的有效面积和压力波动,计量学报,1986;4∶296~304。

[6]施昌彦,测力称重计量的某些发展动向,现代计量测试,1994;6∶2~4。

[7]天津市计量管理局编,力学计量,中国计量出版社,1985。

[8]国家技术监督局编,国家计量检定系统,中国计量出版社,1991。

随便看

 

离鸟网收录3541549条中英文词条,其功能与新华字典、现代汉语词典、牛津高阶英汉词典等各类中英文词典类似,基本涵盖了全部常用中英文字词句的读音、释义及用法,是语言学习和写作的有利工具。

 

Copyright © 2004-2024 vtrois.com All Rights Reserved
更新时间:2026/4/20 1:10:57