网站首页  词典首页


请输入您要查询的字词:

 

字词 离子交换树脂在制糖工业上的应用
类别 中英文字词句释义及详细解析
释义

离子交换树脂在制糖工业上的应用


1.脱盐

用H+型阳离子交换树脂及OH-型阴离子交换树脂脱盐。糖汁中的盐类(KCl)通过阳离子交换柱时(K+离子被置换):

RH++K+Cl→RK++H+Cl

再经阴离子交换柱则(Cl-离子被置换):

R+OH+H+Cl→R+Cl+H2O

离子交换设备通常是由三组交换柱组成,一组在交换,两组洗涤和再生。每组交换柱可由强酸树脂柱及强(或弱)碱树脂柱组成,亦可由强酸、弱碱、强碱、弱酸四个树脂柱组成(强酸、强碱树脂的再生废液,即可作弱酸、弱碱树脂的再生剂)。糖汁在进入交换柱前,必先经热交换器冷却到20℃以下,以减少转化损失。

当树脂的交换能力接近耗尽,即需进行再生。阳树脂用5%的HCl或H2SO4再生,阴树脂用2~4%的NaOH或NH4OH(弱碱树脂用)再生。

树脂的机械损耗为2~6%;交换当量损失约20%。

采用传统的双床离子交换脱盐法,还存在着:(1)蔗糖转化损失;(2)交换柱周期性地工作洗水稀释糖汁,增加蒸发设备的负担和煤耗;(3)再生剂耗用量大(详见表4-15);(4)排放大量含酸碱的再生废水等问题。因此目前尚未能在生产上广为应用。

稀汁经离子交换树脂脱盐在国外一甜菜糖厂的生产效果如下(稀汁全部经脱盐处理):

制造过程糖分总损失降至0.38%(对甜菜),其中:

废粕 0.20%

滤泥 0.07%

废蜜 0.06%

转化(脱盐过程) 0.01%

未测损失 0.04%

表4-14为稀汁脱盐前后的质量变化。

表4-14 稀汁脱盐前后的质量变化

用酸碱液再生时的再生剂用量见表4-15。

表4-15 再生剂的用量

由于糖汁pH值降得太低,脱盐时一般处理稀汁量约30~50%。

2.软化(脱钙)及糖浆再生软化

用于处理稀汁,将糖汁中的钙盐转变为钠盐,以减少和避免在蒸发罐内形成积垢。

软化糖汁(稀汁脱钙)采用Na+型强酸性阳离子交换树脂,其反应为:

2RNa++Ca++→R-2Ca++2Na+

软化装置需两组离子交换柱,其工作周期彼此交错。

进入交换柱的糖汁温度可达85~90℃。

脱钙率约80%,用5~10%NaCl溶液再生。每公斤CaO耗NaCl7公斤(含NaCl99.5%,不溶物不超过0.02%)。树脂用量0.8~1.0米3/100吨甜菜。

当离子交换树脂的交换能力降低时,应周期地用HCl或H2SO4再生,再生与洗涤之后,以NaOH溶液处理,用Na+置换H+

用上述软化法的主要缺点为:再生需大量食盐和水;产生废水使污水处理复杂化;洗水冲释糖汁;钠较钙、镁造蜜能力大,增加蜜中糖分损失。因此常在利用离子交换树脂处理稀汁进行脱钙同时,再利用离子交换树脂处理二号蜜,以镁离子置换钾钠,详见下一节。

以后试验成功的方法是用糖浆(经软化后的稀汁蒸浓得的糖浆)再生的软化法,即用软化糖浆再生阳离子树脂,以代替用食盐溶液再生,从而避免钠离子进入糖浆。

阳离子树脂软化稀汁时,稀汁中的钙及镁被吸附,而钾钠进入稀汁;利用软化糖浆再生阳离子树脂时,糖浆中的钾钠被吸附而钙镁进入糖浆。因此,再生阳离子树脂后糖浆的含盐量相当于软化前的稀汁。

用糖浆再生还具有不再另用再生剂、几乎无废液、稀汁不再被冲稀等优点。

同用食盐法再生比较,用糖浆再生法的交换量利用率较低,再生时间长,须配备较多的树脂。

最新更有用二号蜜作为再生剂以代替糖浆,采用此法具有进一步改善煮糖效果等优点,但选用的树脂必须能适应交换过程渗透压力变动太大等情况。

3.脱钾钠

稀汁经软化(脱钙)后,如用食盐再生,清汁中钠离子含量增多,如不除去,由于钠离子的造蜜系数较大,将增加废蜜中的糖分损失,这可由下列不同阳离子对蔗糖溶解度影响的顺序中看出:

Mg++< Ca++< Li+< Na+< K+

(0.61) (0.66) (0.73) (0.94) (1.00)

括弧内数据为废蜜中的相对蔗糖浓度,取含钾废蜜为1.00。

从上列顺序中可以看出:以Mg++取代Na+,K+可以减少废蜜中蔗糖的溶解量。在此基础上提出了采用镁离子交换树脂对二号蜜进行脱钾钠的处理。采用带有镁平衡离子的磺基强酸性树脂处理二号蜜,其置换反应如下:

式中 A——糖蜜中的阴离子

R——树脂

再生方法系先用水反冲洗,然后用饱和氯化镁溶液再生,其反应式如下:

R-(SO3=)2-K+(或Na+)+Mg++Cl2

R-(SO3)2Mg+++K+-Cl+Na++Cl

处理的二号蜜pH<9,以避免生成Mg(OH)2沉淀,Bx=68~70%,t=85~90℃。当每小时流量不超过树脂床体积的两倍时,30~50%的Na+K+被Mg++取代。表4-16为二号蜜脱钾钠生产有关数据。

表4-16 二号蜜脱钾钠的有关数据

4.脱色

脱色多用大孔隙Cl型阴离子交换树脂,它除了具有离子交换能力外,尚有吸附色素的作用。脱色效率80~90%,用NaCl再生,每使用40~50周期后,交替地用0.5%NaClO和1NHCl洗除有机物和无机物的污染,以恢复其脱色力。

5.转化

用以制取部分或全部转化的液体糖或转化糖浆。

6.脱氨

用以除去渗出用水中的NH3,以达到渗出用水酸化的目的。

7.离子排斥法

这是一种利用离子交换树脂回收废蜜中糖分的新方法。虽然都采用合成树脂(但类别型号不同),离子交换法和离子排斥法具有不同的分离原理。离子排斥法是利用某种排斥效应而达到分离目的,用于糖厂是将糖液中游离物质(如色素、钾钠盐等)与非游离物质(如糖分子等)分离。详见第七章第九节。

以上为目前离子交换树脂能应用于制糖工业的七个方面。

表4-17为几种国产离子交换树脂的性能。

表4-17 几种国产离子交换树脂的规格性能

注:*系某设计院测定数据,仅供参考

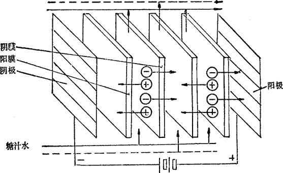
关于离子交换膜电渗析清净糖汁的问题。

用离子交换树脂清净糖汁,存在耗用再生剂数量大费用高等问题,难于广泛应用,近来研究用离子交换膜电渗析清净糖汁。

电渗析是隔膜分离技术的一种,它利用离子交换膜作为隔膜,在直流电场的作用下,使糖液中的离子定向迁移。而离子交换膜,具有选择透过性,即阳膜只允许阳离子透过,阴膜只许阴离子透过。当含盐的糖液流经由阴阳膜和隔板交替排列组成的隔室时,在外加直流电场的作用下,阴离子向阳极方向移动,阳离子向阴极方向移功,使汁室中的离子迁离到浓水中,达到糖液脱盐的目的。图4-5为电渗析原理的示意图。

图4-5 电渗析原理示意图

电渗析装置是由离子交换膜、隔板、电极、压紧装置等部件组成。

离子交换膜应具有良好的选择透过性,电阻小,渗水性小,有足够的化学稳定性及机械强度。交换膜性能的好坏,直接影响脱盐效果.

隔板的作用是将阴阳膜分开,是膜间的支承骨架和水流的通道。故隔板应能使水流分布均匀,能在膜而上造成紊流效果。有效面积要大,厚薄均匀并富于弹性易于压紧。

电极应为具备导电性能好、耐腐蚀、有足够机械强度的材料。

电渗析清净糖汁如同超滤、反渗透一样,仍处于研究阶段,目前虽取得较大进展,但仍存在一些问题,如:膜的污染、耐高温膜的制造、经济合理的电渗器结构、膜寿命等,有待进一步研究解决,以便在生产中应用。

随便看

 

离鸟网收录3541549条中英文词条,其功能与新华字典、现代汉语词典、牛津高阶英汉词典等各类中英文词典类似,基本涵盖了全部常用中英文字词句的读音、释义及用法,是语言学习和写作的有利工具。

 

Copyright © 2004-2024 vtrois.com All Rights Reserved
更新时间:2026/4/20 12:29:08