网站首页  词典首页


请输入您要查询的字词:

 

字词 硫酸钠型岩盐卤水冷冻法分离Na2SO4制盐工艺流程及无水Na2SO4生产工艺流程
类别 中英文字词句释义及详细解析
释义

硫酸钠型岩盐卤水冷冻法分离Na2SO4制盐工艺流程及无水Na2SO4生产工艺流程


(一)工艺流程图例

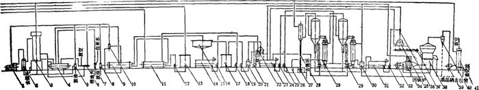
见图3-4-16A、B。

图3-4-16A 硫酸钠型岩盐卤水分离Na2SO4制盐工艺流程图

1-储卤桶 2、3-化工泵 4-杂水池 5-离心泵 6-事故池 7-冷凝水泵 8-闪发桶 9-冷凝水桶 10-蒸发罐 11-盐浆泵 12-水力旋流器 13-盐浆泵 14-冷凝水泵 15-水封池 16-气压式冷凝器 17-气水分离器 18-往复式真空泵 19-油分离器 20-化工泵 21-母液储桶 22-水力旋流器 23-沉盐器 24-盐浆诸槽 25-盐浆泵 26-离心通风机 27-离心机 28-水力旋流器 29-散热器 30-储碘桶 31-皮带机 32-沸腾干燥冷却器 33-离心通风机 34-干式除尘器 35-离心引风机 36-干式除尘器 37-湿式除尘器

图3-4-16B 无水Na2SO4生产工艺流程图

1-氨压机 2-油分离器 3-氨分离器 4-储氨器 5、8-集油器 6-空气分离器 7-紧急泄氨器 9-氨蒸发器 10-氨液分离器 11-预冷器 12、18、19、25-化工泵 13-母液储槽 14-硝浆储槽 15-浓缩机 16、24、32-盐浆泵 17-储卤桶 20-气水分离器 21-水环式真空泵 22-转鼓真空过滤机 23-化硝槽 26-冷凝水池 27-水封池 28-气压式冷凝器 29-蒸发罐 30-冷凝水桶 31-硝浆储槽 33-离心通风机 34-散热器 35-离心机 36-水力旋流器 37-皮带机 38-沸腾干燥冷却器 39-离心引风机 40-干式除尘器 41-湿式除尘器

(二)流程特点

1.原卤(含Na2SO4>30g/L)或制盐母液(含Na2SO4≥50g/L),经预冷和冷冻至-10℃~-15℃,结晶析出Na2SO4·10H2O,沉降增稠,离心脱水,分离Na2SO4后,制成含Na2SO4约10~15g/L的精卤。

2.原卤或精卤进蒸发系统,经脱气、脱氧后,平流进四效蒸发罐。盐浆顺流转至第四效排出,兑卤回溶芒硝,提高盐质。

3.十水芒硝热溶,进多效蒸发制成无水硫酸钠。

4.制盐蒸发罐加热管内,因钙芒硝结垢影响传热,涮罐频繁。

5.原卤或母液预冷或冷冻时,在换热器传热管内生成十水芒硝,每班需要清洗。

(三)流程适用范围

1.卤水中主要杂质为Na2SO4,含量不限。

2.无其他可溶性盐在蒸发浓缩过程中富集而影响盐质。

3.卤水中Ca2+、Mg2+含量≤1g/L。

4.可副产无水硫酸钠产品。

(四)主要技术经济指标

1.盐质:NaCl含量≥99.1%

2.卤耗:11~13标m3/t盐

3.蒸发热经济:2.6~3.0kg水/kg汽。

4.元明粉:Na2SO4≥99%

5.元明粉电耗:450kW·h/t

6.元明粉气耗:1.8~2.0t/t

随便看

 

离鸟网收录3541549条中英文词条,其功能与新华字典、现代汉语词典、牛津高阶英汉词典等各类中英文词典类似,基本涵盖了全部常用中英文字词句的读音、释义及用法,是语言学习和写作的有利工具。

 

Copyright © 2004-2024 vtrois.com All Rights Reserved
更新时间:2026/4/21 7:47:00