网站首页  词典首页


请输入您要查询的字词:

 

字词 标准校轨尺
类别 中英文字词句释义及详细解析
释义

标准校轨尺


校轨尺相对于校轨卡板要复杂很多,也是校正导轨最重要的工具,这里我们将按照标准导轨尺寸详细介绍,实际现场可以根据各公司使用的不同导轨进行修改和设计。

校轨尺按结构包括:校轨尺底座、校轨尺指针、校轨尺特制螺栓、钢管几部分组成。

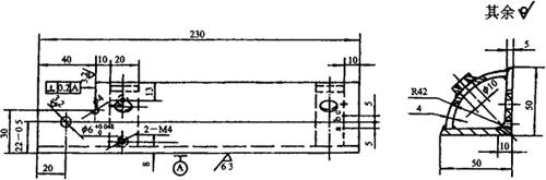
1.校轨尺底座

校轨尺底座结构如图4.3-4所示。

图4.3-4 校轨尺底座示意

材料要求:A3。

工艺要求:

(1)A是尺寸为10mm宽一段平面,该平面表面通过黑皮(热处理)得到,且作为第一道工序。

(2)Φ6mm孔最后工序用3级绞刀绞制。

(3)使用冲子标记出a、b、c三个标记。

(4)该图校轨尺底座是校轨尺的右边,左边座要求对称按尺寸制作。

(5)“+”、“-”号标记用冲子打点来标记。

2.校轨尺指针

校轨尺指针结构如图4.3-5所示。

图4.3-5 校轨尺指针示意

工艺要求:

(1)Φ6mm孔最后工序用3级绞刀绞制。

(2)材料选用20钢渗碳淬火处理,渗碳深度0.4~0.6mm;或选用T10A。

3.校轨尺特制螺栓

校轨尺特制螺栓结构如图4.3-6所示。

图4.3-6 校轨尺特制螺栓示意

材料要求:45钢。

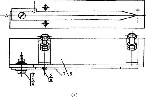
校轨尺除上面介绍的三部分外,还需要其他标准件及钢管才能组合,具体整体结构如图4.3-7所示。标准校轨尺零部件见表4.3-1。

表4.3-1 标准校轨尺零部件表

图4.3-7 校轨尺整体结构示意

随便看

 

离鸟网收录3541549条中英文词条,其功能与新华字典、现代汉语词典、牛津高阶英汉词典等各类中英文词典类似,基本涵盖了全部常用中英文字词句的读音、释义及用法,是语言学习和写作的有利工具。

 

Copyright © 2004-2024 vtrois.com All Rights Reserved
更新时间:2026/4/17 22:36:15