网站首页  词典首页


请输入您要查询的字词:

 

字词 果蔬运输工具的环境调控系统
类别 中英文字词句释义及详细解析
释义

果蔬运输工具的环境调控系统


(一)控温系统

低温运输工具可分为三类:保温运输工具,即箱体隔热,能限制与外界的热交换,减少外温对车厢内温度的影响;非机械冷藏运输工具,箱体隔热,用非机械制冷的冷源降温,即用开放式冷媒(冰、干冰、液化气和共晶液)吸收箱内热量,把箱内温度降低并维持在控温仪确定的水平;机械冷藏运输工具,箱体隔热,装有制冷或吸热装置(封闭网络),可把箱内温度降低并维持在控温仪确定的水平。某些运输工具除制冷外,还装有加温设备,必要时可以加热。

1.非机械制冷系统

系统利用制冷剂在状态改变时吸收热量这一特性(固-液-气)而使环境温度降低,制冷剂用后就被排掉(开放循环)。

(1)冰。冰普遍用于铁路运输降温,可使气温降到1~6℃。1kg冰在0℃时融化成水要吸收335kJ热量,从而使果蔬体温降低。如果要求更低的温度,就要设法降低冰点。运输中经常采用的方法是将食盐或氯化钙加入到冰中(每添加2%的盐,熔点约降低1℃)。在某些情况下,使用冰和干冰的混合物(95%冰、5%干冰)可起到进一步降温和气调作用。冰专门用于贮温在0℃以上的新鲜果蔬和易腐产品的运输。冰通常被放在运输车厢两端或顶部冰箱内,从车厢外部较高处专用密封门放入。在运输过程中由于冰要融化,必须不断加冰(见图4-4和图4-5),所以要求在运输线设加冰站。车厢空气有自然循环和装有风机的强制循环。

(2)干冰。气态CO2在-78℃可转变成冰(叫干冰),干冰在此温度又可变成气体,1kg干冰在变态时可吸收628kJ热量。干冰具有直接由固体变成气态的特性,不存在液态,故产品与其接触不致弄湿。干冰可放在冰箱内,但一般与产品混在一起。由于干冰制冷剂可把温度降到0℃以下,故适用于冷冻产品而不适用于新鲜果蔬。有一种技术可解决干冰应用的范围,即使干冰不直接接触产品,而通过载冷剂进行制冷。装入冰箱内的干冰,通过热交换器使载冷剂冷却,冷却后的载冷剂再注入车厢壁上安装的内有管道的金属薄板热交换器,反过来冷却货物,载冷剂循环处于封闭状态,该系统可把温度控制在-18~12℃范围内,因此既适用于冷冻产品又适用于新鲜产品(见图4-16)。

图4-16 具有干冰、载冷剂和热交换板的制冷系统(Favati,1982)

(3)共晶液。共晶液是一种冰点非常低-45~-25℃的NaCl和CaCl2(或其他盐类)的特殊水溶液,低温溶液经过金属板换热器使环境冷却。该系统适用于近距离运输。厚度为40~70mm的共晶板是由金属膜构成的,膜内有管道,共晶液可在里流动。共晶液内要加一些防腐剂、防冻剂和软化剂。货物装入之前在供应站装入由制冷机组冷却的盐水(见图4-17)。

图4-17 具有共晶板的运输工具在供应站装入由制冷机组冷却的盐水(Favati,1982)

(4)液氮。液氮制冷设备的主要构件是液氮瓶,该瓶既可装在货箱内也可装在货箱外,带喷嘴的液体分配系统,带控温仪和电磁阀的控制板和可避免内部超压的换能器来控制通气孔。液氮内允许含有少量氧气,对有生命的产品,这种方式除了降低温度,还能明显降低代谢活动延缓衰老。这种制冷系统适用于多种产品的运输。因此设计了一些具有多个小间可控不同温度的货箱用于冷冻和新鲜产品的运输(见图4-18)。

图4-18 液氮制冷设施结构图(Favati,1982)

(5)无水氨。无水氨系统属开放式循环制冷器,制冷剂在-33℃就可气化,无水可避免结冰把管道阻塞。无水氨装在氨瓶内,氨流过膨胀阀,调节膨胀阀可确定制冷量,这样就可确定要控制的环境温度。制冷剂通过膨胀阀流入蒸发器,可吸收运输工具或集装箱内空气的热量。制冷剂由蒸发器流入燃烧器,氨在燃烧器里燃烧转化成氮气和水后被排入大气。该系统已在美国试用于冷冻产品的运输(见图4-19)。

图4-19 开放式无水氨制冷设施结构图(Favati,1982)

2.机械压缩制冷系统

由制冷压缩机、冷凝器、节流阀和蒸发器4个基本部件组成。制冷剂由压缩机驱动,在系统中做封闭运动。制冷剂经压缩机压缩后变成液态,再经蒸发器气化、吸热使运输工具内温度降低(见图4-20)。当压缩机逆向循环则可加热,用于除霜或通过压缩机及电加热进行热气除霜。机械制冷系统可配置独立运行的发动机组(有发电机),一般用于陆地运输;海上运输或在地面长期停放期间,可由外界供电。机械制冷系统常用的制冷剂有:氨和R12、R22、R502-R22与R115的共沸混合物(其中R12等危害臭氧层的氟化物已逐步被淘汰)。

图4-20 集装箱用机械制冷循环简图(Favati,1982)

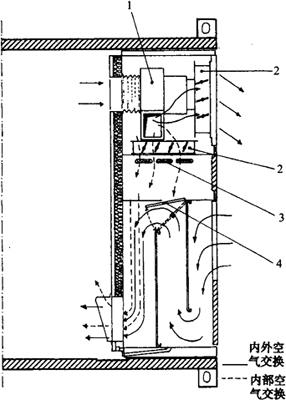
3.加热系统

一般冬季,沿着一定的线路运送果蔬时,外界温度可等于甚至低于运输果蔬所需要的温度;因可利用外界冷空气来冷却货物,故不再需要制冷。相反,如果气温变得太低,就要防止外界冷空气进入货箱,且为避免果蔬在低于要求温度之下受冷害或冻害,还需要供暖。为此,制造了独立运行的电热风机,用于易腐产品运输工具的加热。根据货物要求,这种装置可起到两方面的作用:借助风机系统使内部空气连续交换和借助加热器加热内部空气(见图4-21)。该装置可由安装在该装置内的柴油发电机独立启动或通过地面供电启动。该装置在运行时,风机从运输工具内吸取空气或代谢释放的气体,通过排气窗将其排到外部,同时在运输工具内造成低压,这样有助于外部空气从进气窗流入,这就实现了内外气体连续的交换。当内部温度降到低于要求范围时,由感温器给出指令,利用加热系统,打开内部空气循环装置,同时,关闭进/排气窗,使加热电阻丝开始运转。由风机吹进的空气在运输工具内循环,保持果蔬温度在适宜范围。

图4-21 电控通风、散热设施工作图

1-抽气机(风机) 2-金属窗门 3-加热器 4-活门

(二)控湿系统

随着结霜和除霜周期性地进行,由货箱内空气中水蒸气凝结而形成的水定期地被排到箱外。因此,箱内空气相对湿度趋于降低,导致新鲜果蔬蒸散作用加强,加速其失水、萎蔫。可以通过下述办法避免这种不良现象发生。

1.调节制冷机的运行

适当调节制冷剂进入蒸发器时的温度,缩小蒸发器表面与接触蒸发器的空气之间的温差,把结霜限制到最低程度。

2.采用空气加湿系统

现代加湿器的种类有:水喷雾加湿器、电热式加湿器、离心式加湿器、蒸汽式加湿器和超声波加湿器等。在果蔬运输工具中主要使用后三种加湿器,目前使用较多的是离心式加湿器;但使用此设备会使果蔬表面凝结水滴,产生不良影响。推荐使用超声波加湿器,其好处在于:能维持运输工具的高湿;可在常温下通过高频振荡使水雾化;可得到非常小的雾滴,贮藏产品上不会凝结水滴;消耗的电能相当少;使用此方法可避免饮用水或工业用水内存在的石灰引起的任何水垢沉积;安装简单快速;可以连续地按程序运行。

3.加冰

在叶菜类及豌豆等产品的运输中,可在其上部或内部放入碎冰。因为运输工具内温度稍高于0℃,冰的融化非常缓慢,融水朝下流动,稳定地维持了产品水分,融水的一部分蒸发,又有助于保证空气中适宜的相对湿度(见图4-22)。

图4-22 豌豆整体容器上加冰的情形(Ryall,1973)

4.塑料膜包装

为防止果蔬水分的蒸散,可把产品预先包在塑料内或放入不透水的袋内,尽管该方法仅用于特定的产品和特定的运输条件下,但很有效。

(三)控气系统

气体调控就是在运输工具或塑料帐裹包的托盘内加入N2和CO2,改变其内部自然大气成分,以降低运输果蔬的代谢。气体调控有两种方法:调节大气(CA),即从一开始就改变贮运环境的大气成分,调到要求的配比,在整个贮运阶段不断调节,使气体成分一直保持不变;改变大气(MA),即从一开始改变贮运环境的大气成分,以后不再调节,在整个贮运阶段气体成分不断发生变化。要使气体浓度在一定期间保持不变,必须使用足够复杂的装备,并要经常调节。很明显,CA的这些要求难于在运输过程实现,所以集装箱或陆运工具总是较多的采用MA的调气形式。

1.运输工具的MA调控系统

为了能在运输工具内进行果蔬的气体处理,运输工具必须有良好的气密性。目前的运输车厢(如集装箱和公路运输工具车厢)壁通常用塑料(玻璃树脂)制成,气密性良好。普通车厢要满足气体处理要求,必须考虑底部或侧壁门等开孔的气密性。由于其气密性较差,因此不能使用CA系统。尤其是运输工具的车厢门连续经受多种静态和动态应力,因此应使用门附近专门设置的密封系统,而不能直接使用该门的气密结构(见图4-23和图4-24)。一种解决办法是把Ω型钢与箱壁相连,构成框架结构,在框架内装入与之大小相当的塑料膜,插入塑料条把膜固定死;另一种解决办法是通过磁铁条与车厢壁内铁条相吸引,在商品垛与门之间固定塑料膜,其详细结构是,在厢壁内连接金属条,把塑料磁铁条固定在已连接的金属条上,使用厚度为0.2mm的塑料膜,用活动金属条与塑料磁铁条共同固定塑料膜。气调技术是通过把气态N2注入运输工具以冲淡其内部大气O2的浓度(见图4-25和图4-26)。一般气态N2由液态N2气化产生,有三种方式:

图4-23 为了使气体不漏,可用塑料门帘将后车门封闭(Ryall,1972)

图4-24 运输工具门上的塑料门帘封闭方法(Favati,1982)

图4-25 将事前准备好的混合气体装入冷藏车内(Ryall,1972)

图4-26 在产品运输方面,为了改变大气而设计的能够移动的注入气体设备(Ryall,1972)

(1)Polarstream系统(氮气冷藏)。该系统是以液态氮作为冷媒时所产生的一种副产品,液态氮的蒸发需要热,这种方法可将产品的热移走而使之冷却。利用由液到气的氮的相变,既冷却了产品,又降低了O2的浓度。但是,该系统不能直接调节O2的浓度,其量依赖于温度的调节。氮的放出和氧被替换的浓度完全根据冷却需要来加以控制。某些情况(如高温产品装入运输工具,外部高温、停放期间运输工具日照过分等)引起液氮频繁气化,可把氧浓度降到无氧呼吸消失点以下,这时产品便会出现窒息的不良现象。

(2)改良式Polarstream系统。为克服出现窒息这一缺点,已设计出液氮和液氧(2.5%)混合系统,尽管液氮频繁气化,但氧的残留量仍然足以防止果蔬窒息。

(3)Oxytrol系统(控制氧气系统)。这种系统用于有机械冷藏设备控制温度的运输工具。液态氮贮于绝热真空罐内,在蒸发器内气化后再输入载货间来修改大气。由氧气感应仪把信号传给控制器以控制载货间氧浓度。因为此方法并不能控制CO2,所以运输易引起CO2伤害的产品时应加入生石灰。

2.塑料大帐MA调控系统

把货物放在托盘上,用塑料帐罩起来,然后把气体注入帐内或把专门的气体释放剂(干冰)放入帐后密封起来再装入运输工具(见图4-27)。目前用于运输中塑料大帐的CO2处理装置是由液化CO2钢瓶、电热槽气化器、定时器控制的电磁阀、压力表和流量计以及气体喷嘴组成。这种装置可根据气流量、要求的浓度和塑料帐的体积自动建立气体处理时间。要考虑气体处理体积,体积越大,越要加大流速,因此要有相适应的气化器。

图4-27 CO2大规模处理广泛用于桃、草莓、李子等控制灰霉病和褐腐病(Pergine,1982)

3.塑料小包装MA调控系统

在运输之前,包装时封入脱氧剂、CO2吸附剂或充氮气包装,以进一步加强塑料膜包装的气调效果。

4.运输工具的CA调控系统

膜分离制氮机气调保鲜冷藏车,这是我国新研制成功的气调保鲜冷藏车,由天津南龙保鲜有限公司研制的这种保鲜车采用了目前最先进的膜分离制氮机,使厢内保持一个低氧环境,其加湿装置和CO2排除系统又可使厢内果蔬处于一个理想的湿度中,并能及时排除二氧化碳。这样就使果蔬从产地到目的地运输过程中始终处在最适宜的保鲜环境中。

(四)气压调控系统

气压调控系统在于调控和维持运输车厢内的气压低于大气压力(减压、真空或叫低气压调控)。Dormovac(美国)系统已实现了这一调控目的,其除了在一个具有一定制冷能力的运输车厢内能够进行连续的空气交换外,还能减缓果蔬的呼吸过程。

随便看

 

离鸟网收录3541549条中英文词条,其功能与新华字典、现代汉语词典、牛津高阶英汉词典等各类中英文词典类似,基本涵盖了全部常用中英文字词句的读音、释义及用法,是语言学习和写作的有利工具。

 

Copyright © 2004-2024 vtrois.com All Rights Reserved
更新时间:2026/4/20 21:07:00