网站首页  词典首页


请输入您要查询的字词:

 

字词 塑料绳自动捆结机
类别 中英文字词句释义及详细解析
释义

塑料绳自动捆结机


与塑料带捆扎机不同,本机采用塑料薄膜筒绳作为捆结材料,模拟手工结扣的方法,利用机械手将塑料绳打成活结。通过塑料绳缠绕包件、捆紧、结扣、断绳等动作,达到捆紧包件的目的。这种结机的方法不同于热熔搭接,当需要拆包时只要拉动扣结的活动端,就能自行松开包件,因此使用十分方便,结扣的外形如图2-7-21所示。

图2-7-21 结扣外形图

本机主要用于印刷、出版、邮电、食品、机电、轻工、商业等行业各类包件的捆扎。根据包件大小和捆扎需要,在机器上可以进行一道、二道、三道或十字捆结,由于接头采用了结扣形式,拆包虽然方便,但出于包装安全的考虑,本机一般作为内包装捆扎用,或者作为商业零售货物的捆扎用。

1 工作原理

在本机上除需要人工送包件外,通过自动完成绕绳、捆紧、结扣、断绳等系列动作,达到捆结的目的。

1.1 绕绳

如图2-7-22所示穿好塑料绳,并将绳的始端用按钮10压牢,这时启动机器,送绳臂9开始转动,将塑料绳缠绕在包件的表面。根据捆包需要,可绕包件1~3圈〔图2-7-23(1)〕。

图2-7-22 穿绳示意图

1-张紧架穿绳孔1 2-张紧架穿绳孔2 3-导向滚1 4-导绳滚1 5-导绳滚2 6-导绳滚3 7-导绳滚4 8-导绳滚5 9-送绳臂 10-按钮

图2-7-23 工作原理图

1-刀片 2-打结器上嘴 3-打结器下嘴 4-打结器凸轮 5-卸绳架 6-抬绳倾杆 7-按钮 8-塑料绳 9-拉块

1.2 捆紧

拉块9连同塑料绳8-起右移,此时打结器上嘴2、打结器下嘴3向前插入拉块9中间,当拉块9开始左移时,打结器上、下嘴2、3钩住塑料绳8,同时抬绳倾杆6将绳的始端上提,直至塑料绳始末端靠近,逐渐捆紧包件〔图2-7-23(2)、(3)〕。

1.3 结扣

打结器嘴2、3在垂直平面上回转180°,使塑料绳绕在上下打结器嘴上。与此同时,打结器上下嘴在打结器凸轮4的作用下逐渐张大。当采结器嘴回转360°时,而塑料绳的端部刚好被打结器嘴咬住,继而上下打结器后退并衔住绳子,使绳圈从打结器嘴上脱出,打结器继续后退,终于使结头被打结器嘴拉紧〔图2-7-23(4)、(5)〕。

1.4 断绳

刀片1向下摆动,将塑料绳切断后复位,完成捆扎打结全过程〔图2-7-23(6)〕。

2 主要结构

2.1 绕绳机构

如图2-7-25所示,穿好塑料绳后,依靠送绳臂的转动,将塑料绳缠绕在包件的表面。

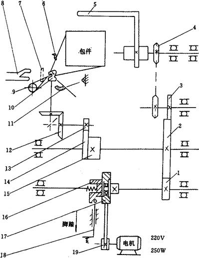
2.2 传动机构(图2-7-24)

图2-7-24 传动机构示意图

1、2、3、13-齿轮 4-链轮 5-送绳臂 6-卸绳架 7-刀片 8-拉块 9--按钮 10-打结器头 11-倾杆 12-伞齿轮 14-扇形齿条 15-凸轮体 16-摩擦离合器 17-平皮带轮 18-脚踏开关 19-皮带轮

由电机通过一对皮带轮传运带动齿轮1、齿轮2、齿轮3及链轮4,使送绳臂5绕包件转动,同时也通过齿轮1、齿轮2带动凸轮体15上的扇形齿条14和齿轮13及一对小伞齿轮12的传动,使打结器头10作转动以完成结扣。但在整个工作过程中,送绳臂5和打结器头10都不可作连续运转,而只能作间歇运转,所以在整个传动机构中,齿轮2和扇形齿条14都有着独特的设计。其中齿轮2有1/3的齿在宽度方向被铣平一半,这样使齿轮2、齿轮3传动中,齿轮3就只能作间歇运转,而扇形齿条14与凸轮体15连体,与齿轮2同轴,因此当齿轮2每转动一周时,扇形齿条14带动齿轮13也是作间歇运转,刚好与送绳臂相互配合,共同完成捆结程序。

2.3 打结机构(图2-7-25)

图2-7-25 打结器结构图

1-打结器杆 2-打结器上嘴 3-打结器下嘴 4-打结器凸轮 5-伞齿轮 6-支轴 7-打结器体 8-小齿轮

打结机构主要有打结器上下嘴2、3,打结器杆1,打结器体7,伞齿轮5及小齿轮8组成。在打结器体7的尾部有一滚轮,与打结器凸轮4相连,在凸轮的作用下通过滚轮使整个打结器能绕支轴作前后摆动,实现打结器上下嘴2、3从绳圈中脱出而拉紧结头。而打结器嘴则安装在打结器头部,利用滚柱使打结器嘴在转运过程中沿打结器头部的外圆锥面凸轮表面形状的变化而张开或闭合。为使打结器上下嘴2、3闭合有力而能夹紧绳端,则又在闭合处安装有打结器杆1,可借助弹簧片的作用使滚柱紧贴打结器体7的头部凸轮,从而使打结器嘴夹紧绳端。

3 分类

捆结机的生产在我国还处于初始阶段,其应用推广都还很不理想,目前已经批量生产的有:

3.1 普通型〔图2-7-26(1)〕

图2-7-26 自动捆结机分类

(1)普通型 (2)压力型

适合于各行业普通包件的捆扎。

3.2 压力型〔图2-7-26(2)〕

适合于松软包件或需预压紧后进行捆扎的包件捆扎,一般采用顶部气压,使压板对被捆扎包件进行自动压缩,然后再进行捆包。特别适用于轻纺、出版发行、纸制品等行业。

4 技术参数

塑料绳自动捆结机主要技术参数包括:

4.1 捆扎尺寸

由于本机主要依靠送绳臂旋转,带动塑料绳缠绕包件进行捆扎,因此最大捆扎尺寸就取决于送绳臂的旋转半径大小。最小捆扎尺寸则考虑到打结器的工作位置和结扣所必需的绳长。

4.2 捆结时间

每捆结一次(一般为二道)所需的时间,而不是每转一次所需的时间来计算。

4.3 包件最大质量

主要考虑活动工作台所能承受的质量和适合于人工搬运包件的质量。

4.4 捆紧力

塑料绳对包件的紧束力。

塑料绳自动捆结机主要技术参数如表2-7-4所示。

表2-7-4 塑料绳自动捆结机主要技术参数

5 运行调试

5.1 捆紧力调整

根据不同包件的不同捆扎要求,本机可以在两个不同部位进行调整,改变其捆紧力。

5.1.1 调节张紧器(图2-7-27) 调节张紧器部件中的调节螺母2,使弹簧片1对塑料绳的压力改变,从而使塑料绳的活动阻力得到调节,塑料绳的拉力也就得到控制。

图2-7-27 捆紧力调整

1-弹簧片 2-调节螺母

5.1.2 调节送绳臂(图2-7-28) 调节送绳臂上的调节螺母2,使塑料绳在绕包过程中就能获得最佳的张力。此时拉杆3应处于两个箭头之间,以保证足够的捆紧力。

图2-7-28 捆紧力调整

1-送绳臂 2-调节螺母 3-拉杆

5.2 卸绳架调节(图2-7-29)

图2-7-29 卸绳架调整

1-拉块 2-按钮 3-打结器头 4-卸绳架 5-起销器 6-螺母 7-调节螺栓

卸绳架4相对打结器头3的上下嘴的相对位置正确与否,将会直接影响到结扣质量,因此卸绳架和上下嘴之间是不允许有间隙的。但由于磨损或其他原因引起相对位置的偏差,可松开螺母6,旋转调节螺栓7,使卸绳架4的端面与打结器上下嘴紧贴。正确的位置如图2-7-30所示。

图2-7-30 卸绳架正确位置图

1-打结器嘴 2-捆结绳 3-卸绳架

随便看

 

离鸟网收录3541549条中英文词条,其功能与新华字典、现代汉语词典、牛津高阶英汉词典等各类中英文词典类似,基本涵盖了全部常用中英文字词句的读音、释义及用法,是语言学习和写作的有利工具。

 

Copyright © 2004-2024 vtrois.com All Rights Reserved
更新时间:2026/4/20 13:52:08