网站首页  词典首页


请输入您要查询的字词:

 

字词 压滤机布置
类别 中英文字词句释义及详细解析
释义

压滤机布置


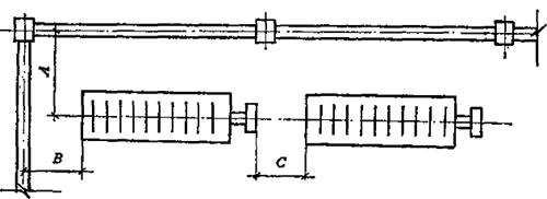
(一)一排布置(图7-17)

图7-17 单排压滤机布置图

图中 A≥2000mm;B≥2000mm;C视设备传动方式及布置而定。

(二)二排布置(图7-18)

图7-18 双排压滤机布置图

图中 A、B≥2000mm;C视设备传动和布置情况而定:D≥3000mm(迁用于手推车输送泥饼)。

当运泥饼小车直接推入压滤机下方时,压滤机至地面净空距不得小于800mm。

随便看

 

离鸟网收录3541549条中英文词条,其功能与新华字典、现代汉语词典、牛津高阶英汉词典等各类中英文词典类似,基本涵盖了全部常用中英文字词句的读音、释义及用法,是语言学习和写作的有利工具。

 

Copyright © 2004-2024 vtrois.com All Rights Reserved
更新时间:2026/4/21 19:41:42