网站首页  词典首页


请输入您要查询的字词:

 

字词 典型零件热处理技术条件举例
类别 中英文字词句释义及详细解析
释义

典型零件热处理技术条件举例


15.10.4.1 曲轴

曲轴构造见图15-48

材料为Q60-2.

技术条件为:

(1)正火后σb>600MPa,δ>2%,HB240~290;

图15-48 曲轴构造

1—前端轴;2—主轴颈;3—连轩轴颈;4—曲轴臂;5—平衡铁;6—飞轮结合盘

(2)金相组织为80%~95%珠光体及少量的破碎状铁素体、渗碳体,磷共晶<3%;

(3)软氮化,氮化深度>0.1mm,硬度>HV550.

15.10.4.2 连杆

连杆构造见图15-49.

材料为40Cr.

技术要求为:

(1)硬度HRC30~38;

(2)调质处理后组织为回火索氏体;

(3)为保证强度和韧性,不应有块状铁素体出现.

图15-49 解放汽车发动机连杆构造

1—连杆衬套;2—连杆小头;3—连杆杆身;4—连杆螺丝;5—连杆大头;6—连杆轴承;7—连杆轴承盖;8—凸出部;9—凹槽

15.10.4.3 活塞销

活塞销的安装与限位见图15-50.

材料为20Cr.

技术条件为:

(1)Ф35mm表面渗碳0.8~1.2mm,淬火硬度HRC58~64,同一活塞销上硬度差不大于HRC3个单位;Ф22mm内孔不允许渗碳,硬度不大于HRC38;

(2)渗碳层组织为细晶马氏体,不允许有针状及连续网状渗碳体,心部组织为低碳马氏体及铁素体.

图15-50 活塞销的安装与限位

15.10.4.4 汽车后半轴

汽车后半轴构造见图15-51.

材料为40CrMnMoB.

技术条件为:

(1)表面硬度HRC37~44,淬硬层深度15mm;

(2)金相组织为回火索氏体和回火屈氏体;

(3)摆差小于1.8mm,花键末端不大于0.35mm,其热处理工艺如图15-52所示.

图15-51 后半轴的构造

图15-52 汽车后半轴的热处理工艺

15.10.4.5 汽车齿轮材料为20CrMnMo.

技术条件为:

(1)表面HRC58~62,心部HRC33~48;

(2)渗碳层ω(C)为0.8%~1.05%,渗层深度为0.8~1.3mm

其热处理工艺见图15-53

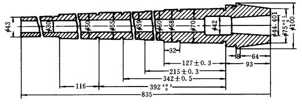
15.10.4.6 机床主轴

机床主轴见图15-54.

材料为45钢

图15-53 齿轮的热处理工艺

技术条件为:

(1)整体调质后,硬度为HB200~230,组织为回火索氏体;

(2)内锥孔和外圆锥面硬度为HRC45~50,表面3~5mm为回火屈氏体和少量回火马氏体;

(3)花键部分硬度为HRC48~53,组织为回火索氏体.

图15-54 C616~416车床主轴

随便看

 

离鸟网收录3541549条中英文词条,其功能与新华字典、现代汉语词典、牛津高阶英汉词典等各类中英文词典类似,基本涵盖了全部常用中英文字词句的读音、释义及用法,是语言学习和写作的有利工具。

 

Copyright © 2004-2024 vtrois.com All Rights Reserved
更新时间:2026/4/20 11:56:30